使用Grafana访问日志服务的Elasticsearch兼容接口
更新时间:2025-11-14
简介
本文介绍如何使用Grafana访问日志服务的Elasticsearch兼容接口。
前提条件
- ES对接支持Grafana 8.x 9.x 10.x 11.x版本。本文以Grafana 11.4.0为例进行说明。
- 已创建Project、Logstore并完成日志采集配置。
- 查询日志前,已配置索引。
背景信息
Grafana是一款开源的数据可视化和监控平台,支持多种数据源,包括但不限于Graphite、InfluxDB、Prometheus、Elasticsearch等,并提供丰富的图表展示和数据查询功能。
针对习惯于使用Grafana分析Elasticsearch数据,但需要将Elasticsearch数据迁移到日志服务的用户,日志服务提供了兼容Elasticsearch的接口,便于他们使用Grafana的Elasticsearch数据源插件访问日志服务进行查询和分析。
另外,日志服务也提供了原生的Grafana数据源插件。更多信息,请参见通过Grafana使用BLS。两种插件的区别如下表所示。
| 对比项 | Grafana+Elasticsearch兼容接口 | Grafana+BLS原生插件 |
|---|---|---|
| 使用的Grafana数据源插件 | Elasticsearch数据源插件(Grafana默认包含) | BLS数据源插件(需要手动安装) |
| 查询语法 | Elasticsearch DSL语法 | BLS索引查询语法、SQL分析语法 |
配置数据源
- 登录Grafana控制台。
- 在左侧导航栏,选择 Connections > Add new connection。
- 在Add new connection页签,找到并单击Elasticsearch。

- 然后再打开的Elasticsearch详情页中,单击Add new data source。

- 在Settings页签中,完成如下配置,然后单击Save&test测试连通性。如显示Data source successfully connected,表示配置正确

重要参数配置说明如下表所示,其他参数可使用默认配置。
| 配置区域 | 参数名称 | 说明 |
|---|---|---|
| Connection | URL | 数据访问地址,为BLS的访问域名,协议为https,端口为8020,比如:https://bls-log.bj.baidubce.com:8020 |
| Authentication methods | Basic authentication | 选择Basic authentication。User为百度云账号的AccessKey,Password为百度云账号的AccessKeySecret |
| Elasticsearch details | Index name | Elasticsearch的索引模式名称。该名称的命名规则为{日志服务Project名称}${Logstore名称}。例如Project名称为test ,Logstore名称为es_test22,那么此处的名称为test$es_test22;支持日志视图,视图命名规则为:{日志服务Project名称}${LogstoreView名称}@View |
配置图表示例
创建数据源后,Grafana将可以访问存储在日志服务中的数据。通过ES的插件对接BLS的ES兼容接口,可以很方便地做图表可视化,而无需写SQL。下面以某个日志集为例介绍具体配置示例。
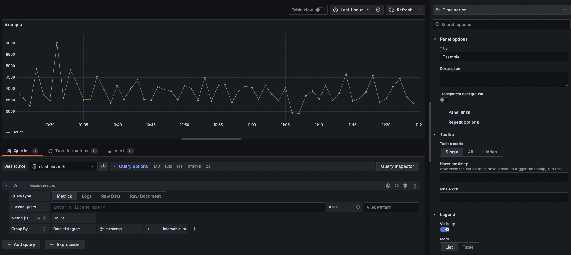
整体QPS曲线
在Lucene Query框中可以填写过滤条件,语法是ES Lucene的语法。

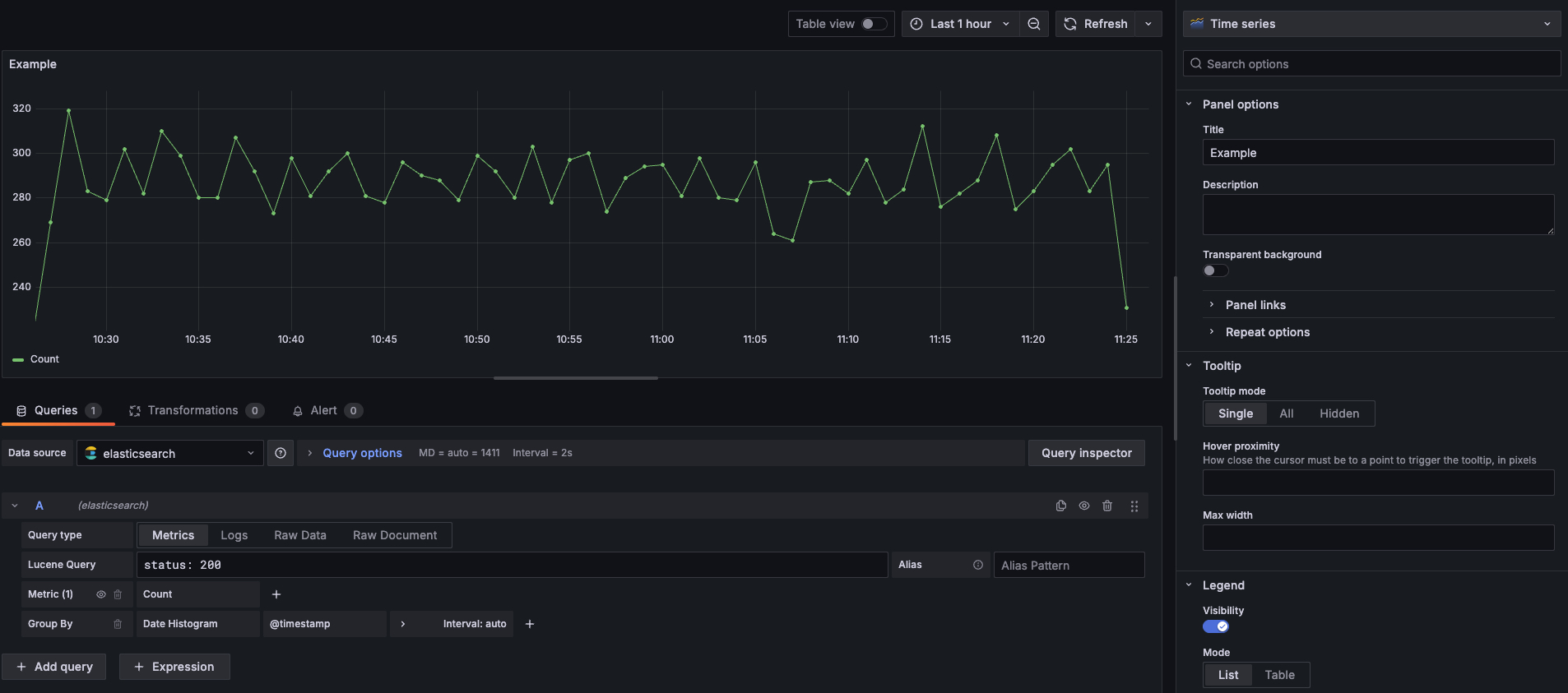
统计status为200的曲线
在Lucene Query框中输入status: 200即可查询满足这个条件的曲线。

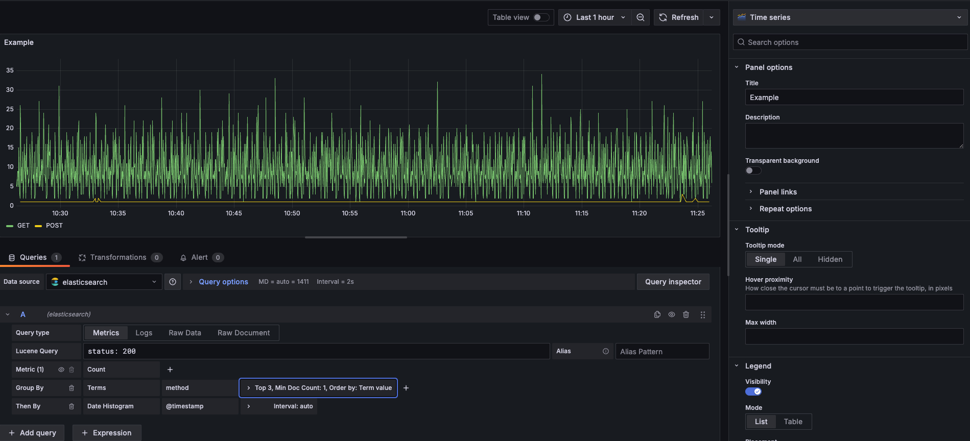
统计Top请求的方法类型
Group By选择Terms,并选择method字段。

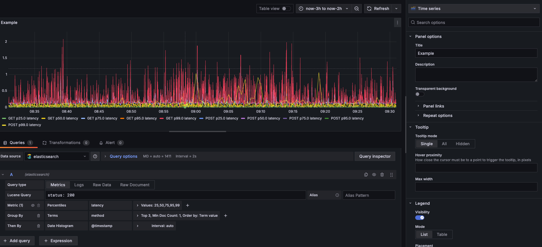
统计RT分位数
Metric选择 Percentiles,并选择latency字段, 在Values中可以选择具体的分位数值,比如25,50,75,95,99。

评价此篇文章
