数据统计
数据统计功能呈现了 Comate 在企业内部的使用情况。该模块汇总用户活跃趋势、采纳行数等关键指标,便于评估 Comate 推荐代码的接受度与质量;同时追踪生成代码占比、续写与问答次数等,全面评估 Comate 在编码流程中的贡献,助力企业量化 Comate 价值,优化开发流程,提升代码编写质量与效率。
一、数据维度
针对企业内部各部门进行筛选,筛选后仅展示所选部门的 Comate 使用数据。

展示所选时间和组织架构内,企业使用 Comate 的核心数据和图表,具体数据说明如下:
- 使用用户数:所选时间范围内使用过的用户数/全部加入过的用户数
- 已授权 License 数:授权过的License数量/全部有效License,数据计算包括解绑的License
- 采纳行数:用户采纳的行数(包括代码补全场景中点击 Tab 和 Agent 场景中采纳/部分采纳/复制/插入/新建)
- 采纳率:采纳行/推荐行数(包括代码补全场景、Agent场景)
- 代码生成占比:按照实时变更计算,代码生成占比=采纳后未删除的代码行/代码变更行数
- 代码提交占比:按Git提交计算,代码提交占比=采纳后未删除的代码行/代码变更行数

二、数据概览
1.代码生成占比趋势图
展示所选时间和组织架构内,整体代码生成占比、采纳行数、变更行数的变化趋势图。横坐标为时间,纵坐标为比率、行数(可下载图表图片或数据表文件);点击细分语言可以查看细分代码语言的统计数据。

2.代码提交占比趋势图
展示所选时间和组织架构内,整体代码提交占比、采纳行数、变更行数的变化趋势图。横坐标为时间,纵坐标为比率、行数(可下载图表图片或数据表文件)。

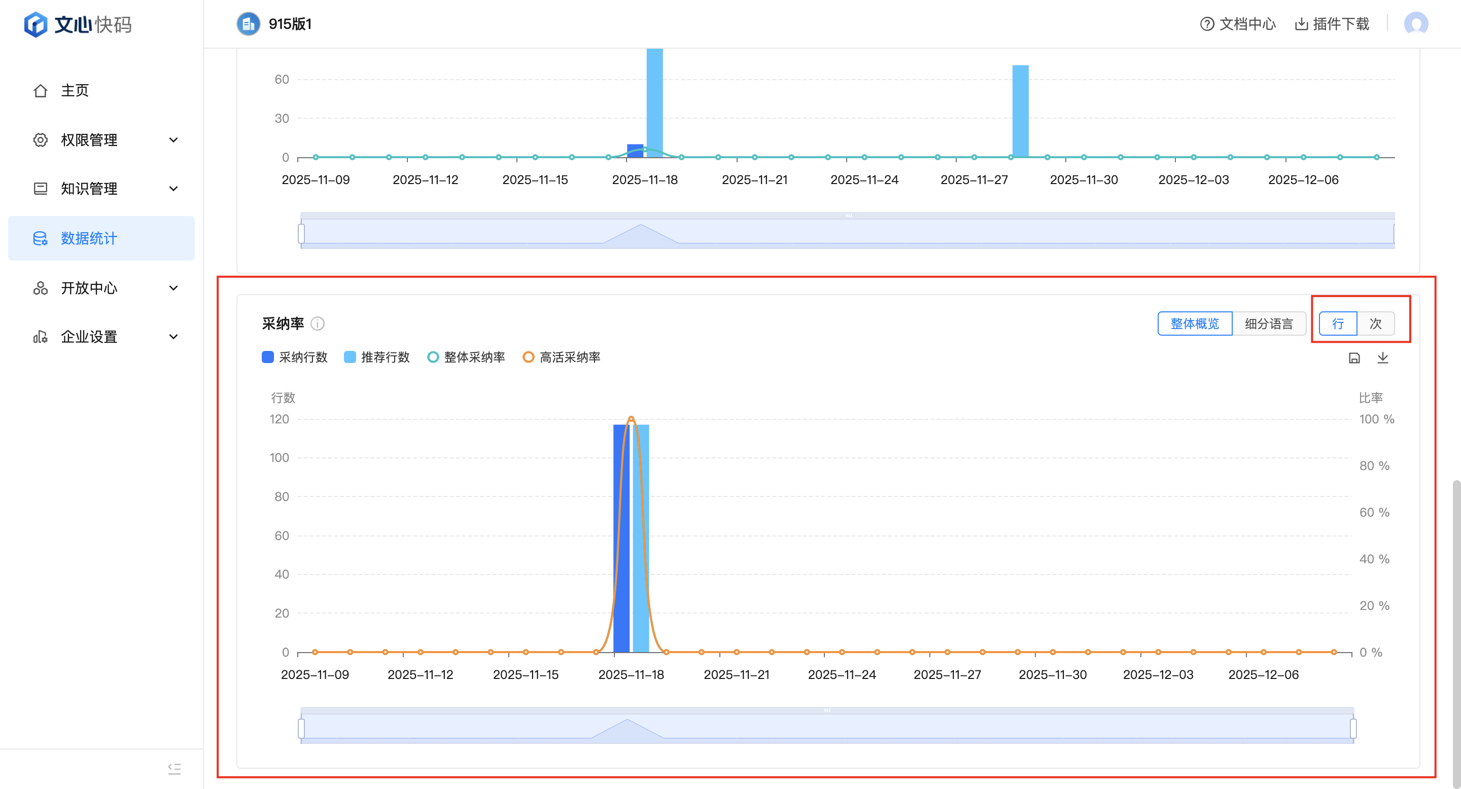
3.采纳率趋势图
展示所选时间和组织架构内,整体采纳率、高活采纳率、采纳行数、推荐行数的变化趋势图。横坐标为时间,纵坐标为比率、行数/次数(可下载图表图片或数据表文件);点击右上角可以切换数据统计方式为行数/次数;点击细分语言可以查看细分代码语言的统计数据。

三、数据详情
数据详情页面旨在通过多维度的数据统计和可视化,帮助企业管理者全面了解 Comate 在企业内部的渗透度、使用效率和用户行为模式。
1.用户详情
展示所选时间和组织架构内,企业内用户使用 Comate 的使用数据、图表和具体明细,具体数据说明如下:
- 活跃用户数:已使用的用户数量
- 采纳用户数:采纳 Comate 生成代码的用户数量
- 用户总数:当前组织架构中全部成员数量

- 活跃用户趋势图:展示所选时间和组织架构内,采纳用户数、使用用户数、用户总数的变化趋势图。横坐标为时间,纵坐标为人数(可下载图表图片或数据表文件)。

- 使用次数趋势图,展示所选时间和组织架构内,代码补全次数、Agent使用次数、总使用次数的变化趋势图。横坐标为时间,纵坐标为次数(可下载图表图片或数据表文件)。

2.用户明细
展示企业至今为止 Comate 使用情况的详细累计数据,可以下载为表格文件查看,包含:
- 用户名
- 邮箱
- 部门
- 采纳行:用户采纳Comate所有功能推荐的代码总行数(续写、问答场景相加)
- 推荐行:Comate所有功能推荐的代码总行数(续写、问答场景相加)
- 采纳率:用户采纳 Comate 推荐代码的行数占 Comate 推荐代码总行数的比例
- 代码变更行数:用户在git仓库提交的代码行数,包含删除+新增
- 代码生成占比:用户编写代码的场景中,用户采纳 Comate 生成的代码行数占用户变更代码行数的比例
此外,用户明细页面的字段选取,可以记录每个用户上一次选择的字段记录,支持多选,底部恢复默认选项,点击后可以回到默认的字段选取。

3.组织详情
展示所选时间和组织架构内,企业部门的整体使用数和具体明细,具体数据说明如下:
- 采纳率:采纳行/推荐行数(包括代码补全场景、Agent场景)
- 采纳行数:用户采纳的行数(包括代码补全场景中点击 Tab 和 Chat 区点击采纳或插入)
- 推荐行数:Comate所有功能推荐的代码总行数(续写、问答场景相加)
- 代码生成占比:按照实时变更计算,代码生成占比=采纳后未删除的代码行/代码变更行数
- 变更行数:用户在git仓库提交的代码行数,包含删除+新增
- 使用用户数:在周期和组织范围内,使用插件的用户数量

4.部门明细
展示企业部门至今为止 Comate 使用情况的详细汇总数据,可以下载为表格文件查看,包含:
- 子部门名称
- 采纳率(行):用户采纳 Comate 推荐代码的行数占 Comate 推荐代码总行数的比例
- 采纳率(次):用户采纳 Comate 推荐代码的次数占 Comate 推荐代码总次数的比例
- 代码补全采纳率(行):代码补全场景下,用户采纳 Comate 推荐代码的行数占 Comate 推荐代码总行数的比例
- Agent采纳率(行):智能问答场景下,用户采纳 Comate 推荐代码的行数占 Comate 推荐代码总行数的比例
- Agent留存采纳率(行):智能问答场景下,用户采纳并留存 Comate 推荐代码的行数占 Comate 留存推荐代码总行数的比例
- 代码生成占比:用户编写代码的场景中,用户采纳 Comate 生成的代码行数占用户变更代码行数的比例
- 使用用户数:当前组织架构中已使用的用户数量
- 采纳用户数:当前组织架构中采纳 Comate 生成代码的用户数量
- 总使用次数:当前组织架构中用户使用Comate的总次数
- Agent使用次数:当前组织架构中用户使用智能问答Agent的总次数
- Agent采纳次数:当前组织架构中用户采纳智能问答Agent推荐代码的总次数
- 自定义智能体使用次数:当前组织架构中用户使用自定义智能体的总次数

5.代码详情
展示所选时间和组织架构内,在代码补全和智能问答两个功能场景分别的用户使用数据图表,具体数据说明如下: 代码补全功能
- 采纳率趋势图:代码补全场景下,采纳行数、推荐行数、整体采纳率的变化趋势图。右上角可以切换统计口径以及细分语言
- 留存率:代码补全场景下,计算采纳后未删除的代码行数,推荐行数和整体留存率的比例变化趋势图,右上角可以切换统计时间口径

- 语言占比:代码补全场景下,使用comate生成代码的企业用户使用的编码语言占比分布图

- 活跃开发者趋势图:代码补全场景下,使用comate的活跃开发者数的变化趋势图

6.智能问答详情
- 采纳率趋势图:智能问答场景下,采纳行数、推荐行数、整体采纳率、留存采纳行数、留存推荐行数、留存采纳率的变化趋势图;点击右上角可以切换为细分语言的数据统计柱状图

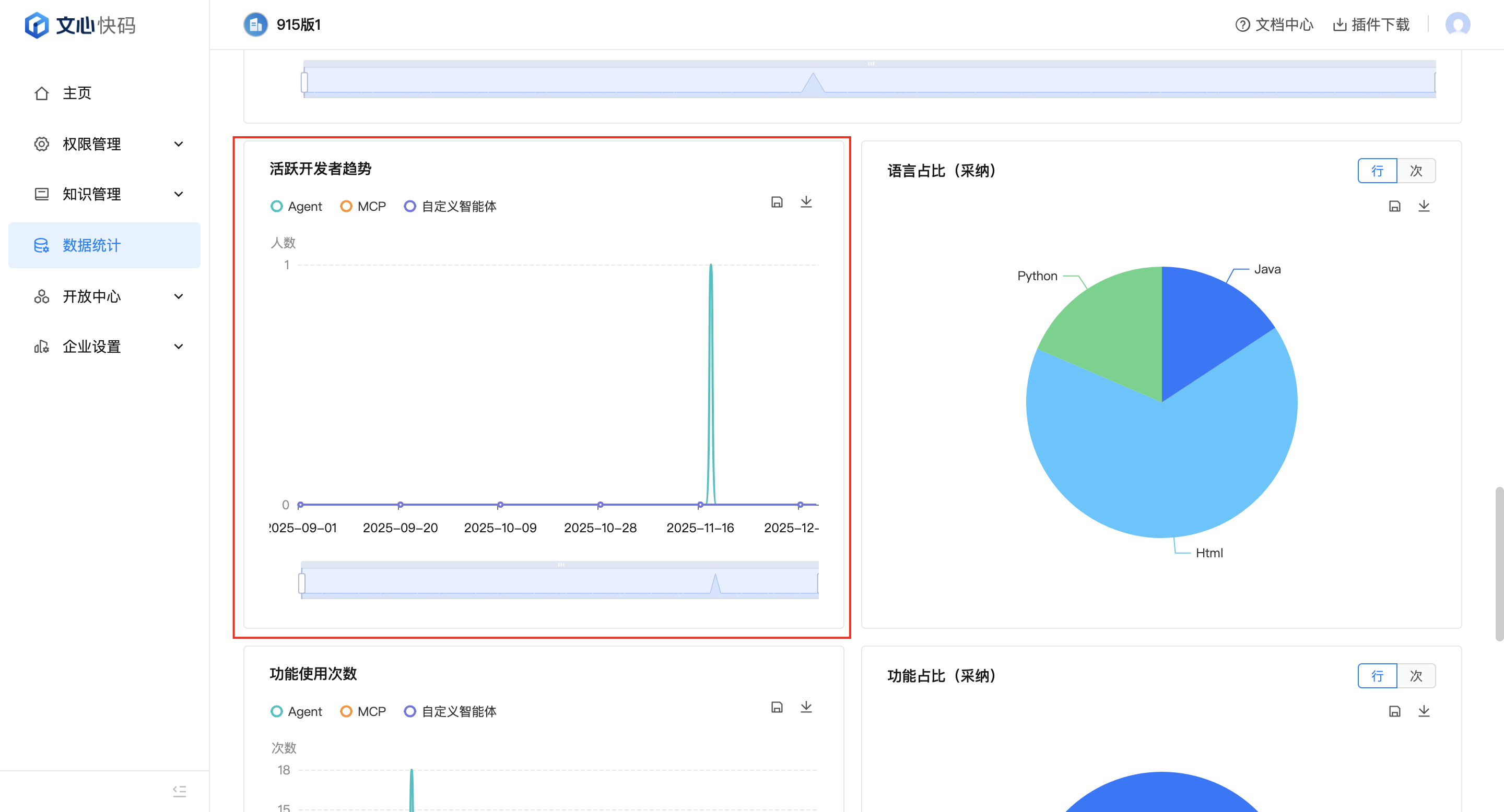
- 活跃开发者趋势:智能问答场景下,使用Agent、MCP、自定义智能体的活跃开发者数的变化趋势

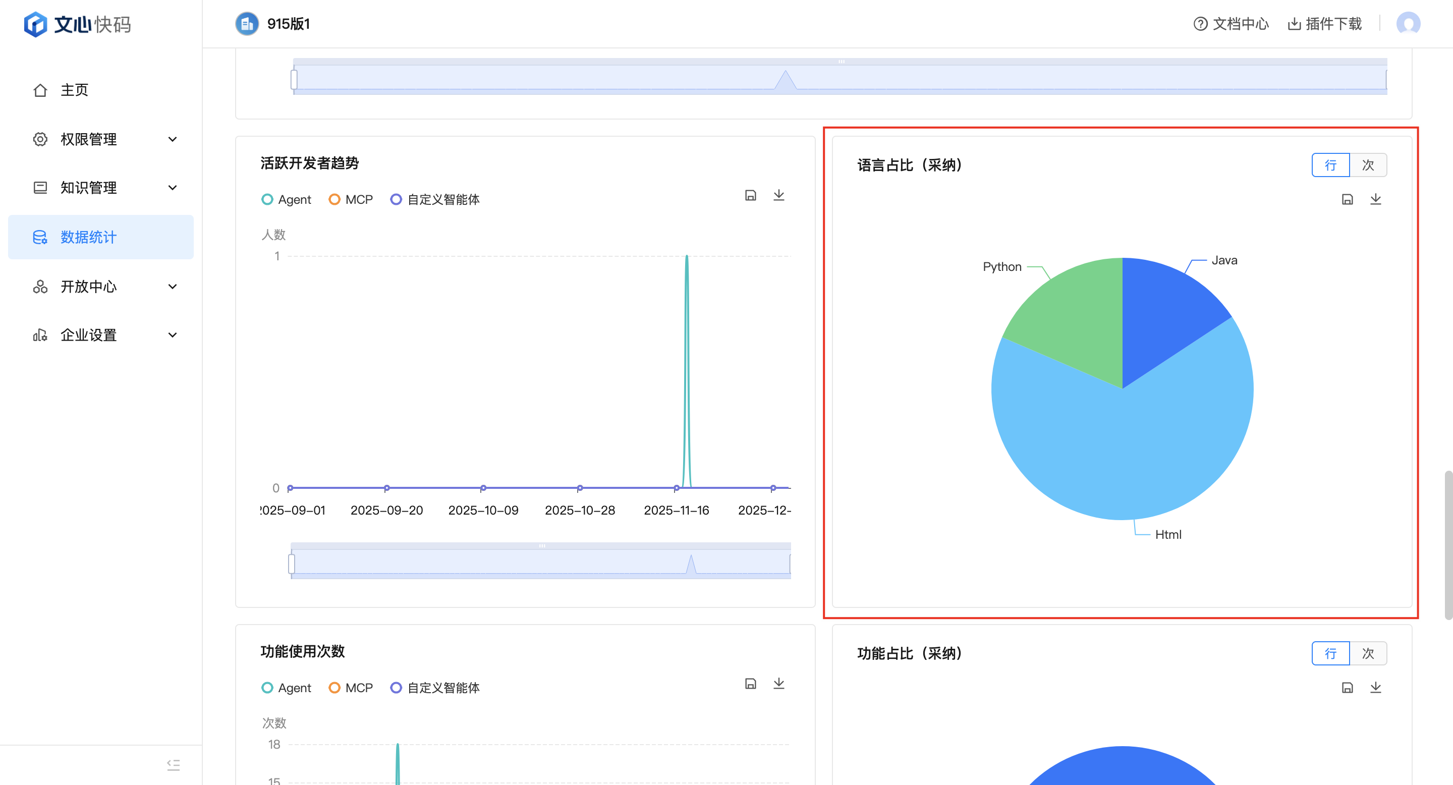
- 语言占比(采纳):智能问答场景下,企业用户分别使用Java、Html、Python等不同代码语言生成代码的采纳次数/采纳行数占比图

- 功能使用次数:智能问答场景下,Agent、MCP、自定义智能体的使用次数折线图

- 功能占比(采纳次数/采纳行数):智能问答场景下,企业用户分别使用行间注释、生成单测、函数注释等问答类功能生成代码的采纳次数/采纳行数占比图

- MCP服务调用分布:智能问答场景下各个MCP调用次数

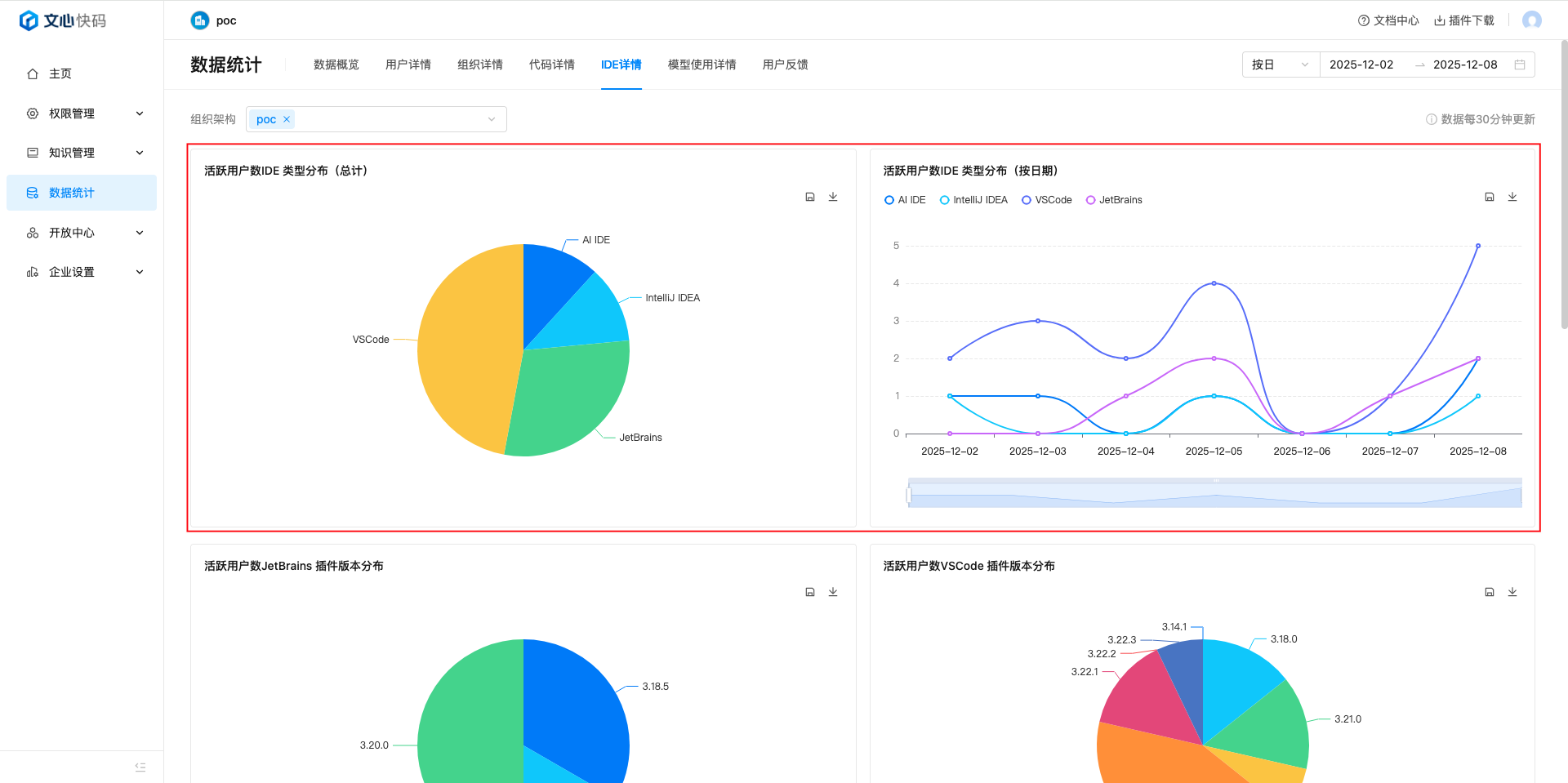
7.IDE详情
展示所选时间和组织架构内,企业用户使用的IDE类型和插件版本,具体数据说明如下:
- IDE类型分布图:展示所选时间和组织架构内,用户使用不同IDE的人数占比图,以及不同日期下使用不同IDE的人数分布图,横坐标为时间,纵坐标为人数。

- 不同IDE使用的插件版本分布图:展示所选时间和组织架构内,使用 JetBrains 和 VSCode 以及使用AI IDE的用户正在使用 Comate 的插件/IDE版本分布图。
用户明细
展示企业用户至今为止 Comate 插件版本使用情况的详细数据,可以下载为表格文件查看,包含:
- 用户名
- 部门
- IDE 类型
- 插件版本
- 采纳率
- 代码生成占比

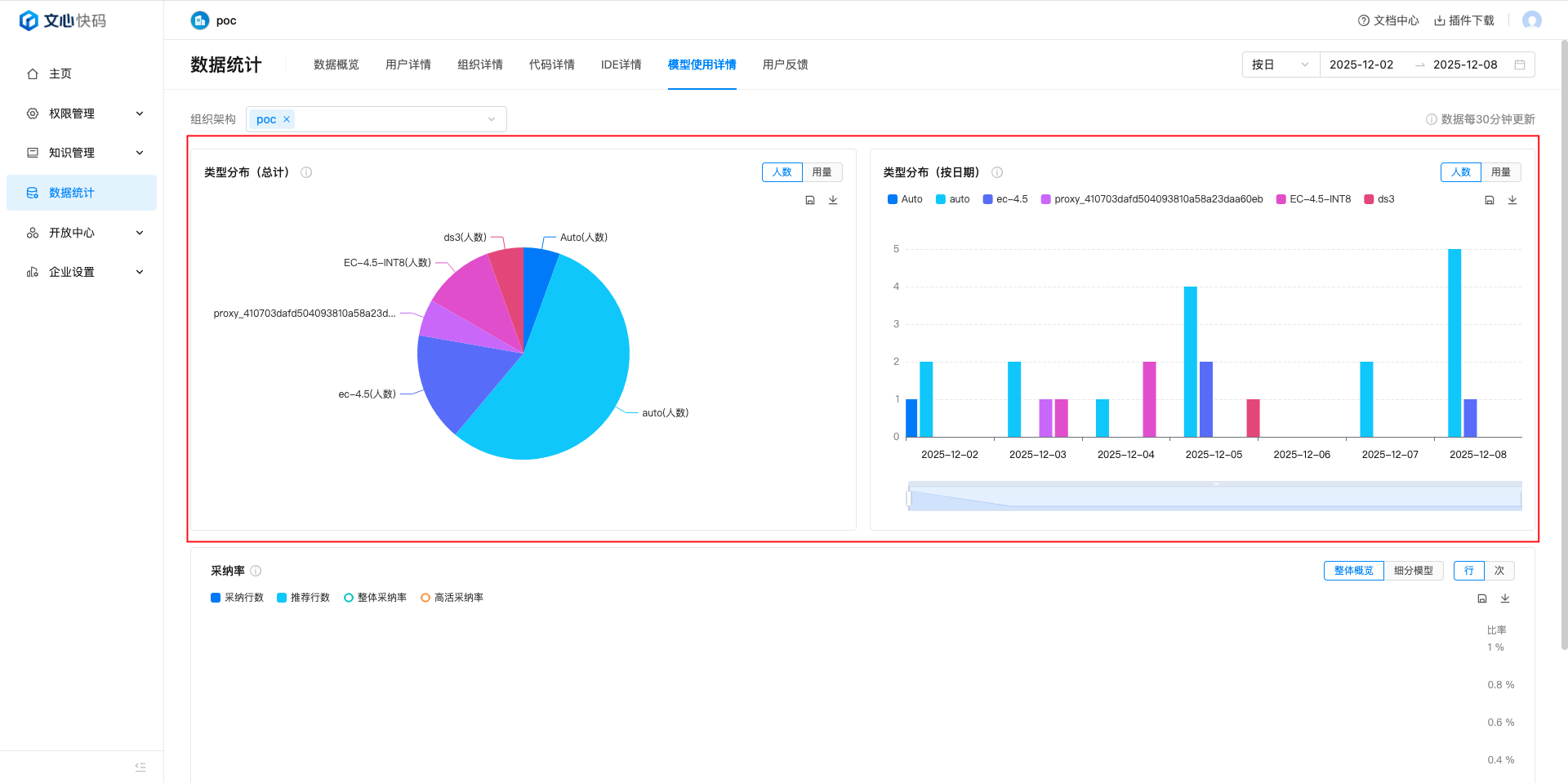
8.模型使用情况
展示所选时间和组织架构内,企业用户使用的模型类型,具体数据说明如下:
-
模型类型分布图:展示所选时间和组织架构内,用户使用不同模型的人数/用量占比图,以及不同日期下使用不同模型的人数/用量分布图,横坐标为时间,纵坐标为人数/用量。
- 人数: 调用不同模型的去重用户数量
- 用量: 调用不同模型的内容生成次数

- 采纳率:展示所选时间和组织架构内,用户采纳函数、推荐行数、整体采纳率、高活采纳率的变化趋势图。点击细分模型可以查看不同模型的详细采纳数据

评价此篇文章
